Μεγάλη άνοδος στάθμης σε ποταμούς της Πελοποννήσου

Μεγάλη άνοδος στάθμης σε ποταμούς της Πελοποννήσου

Παρατηρήθηκε μεγάλη άνοδος της στάθμης σε ποταμούς της Πελοποννήσου, λόγω την κακοκαιρίας των προηγούμενων ημερών, σύμφωνα με καταγραφές των αυτόματων σταθμών παρακολούθησης υδάτων, του Τομέα Εσωτερικών Υδάτων του ΕΛΚΕΘΕ.

Συγκεκριμένα, στον ποταμό Αλφειό, στη θέση Αγ. Σωτήρα Μεγαλόπολης, το βάθος του νερού ξεπέρασε τα 6m, ενώ στη θέση Άσπρα Σπίτια και στη θέση Επιτάλιο παρατηρήθηκαν τιμές βάθους που έφτασαν τα 4m δημιουργώντας πλημμυρικές εκτάσεις σε διάφορα σημεία εκατέρωθεν της κοίτης του Αλφειού ποταμού.

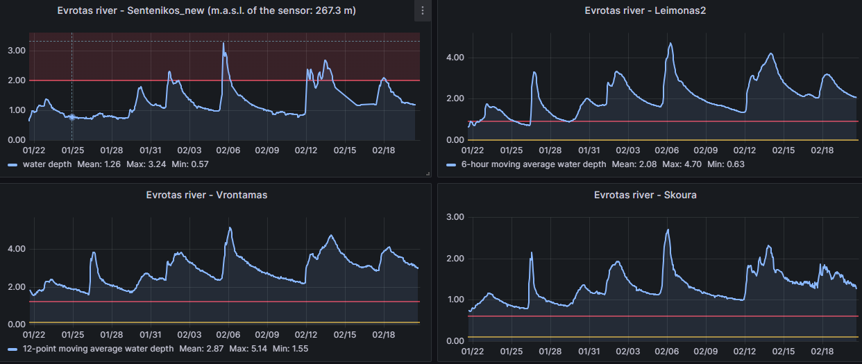
Επιπρόσθετα, σημαντική άνοδος της στάθμης παρατηρήθηκε και στον ποταμό Ευρώτα της Περιφερειακής Ενότητας Λακωνίας με βάθη νερού που ξεπέρασαν τα 3m στην θέση Σεντενίκος και τα 4m στις θέσεις Βρονταμάς και Λεήμωνας. Αντίστοιχα υψηλές τιμές στάθμης ποταμών παρατηρήθηκαν περισσότερες από 3 φορές κατά τον τελευταίο μήνα στις ανωτέρω θέσεις, κάτι που ήταν εξαιρετικά ασυνήθιστο τα προηγούμενα χρόνια.

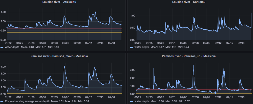
Μεγάλη άνοδος στάθμης παρατηρήθηκε και στον Πάμισο ποταμό της Περιφερειακής Ενότητας Μεσσηνίας με το βάθος νερού να ξεπερνάει τα 4 m στη θέση Νεοχώρι (Pamisos_mavr) και στη θέση Βασιλικό (Pamisos_up) ενώ ο Λούσιος παρουσίασε μικρότερη άνοδο στάθμης και δεν ξεπέρασε το 1.5 μέτρο βάθος κατά τις τελευταίες 30 ημέρες .

Οι στάθμες στους περισσότερους ποταμούς έχουν αρχίσει να υποχωρούν αλλά χρειάζεται επαγρύπνηση, σε περίπτωση που παρουσιαστούν νέες βροχοπτώσεις τα επόμενα 24ώρα.

  Μπορείτε να βλέπετε τις πιο πρόσφατες καταγραφές στάθμης εδώ: https://hydro-stations.gr/