Σημαντική άνοδος στάθμης σε ποταμούς και ρέματα της Αττικής

Σημαντική άνοδος στάθμης σε ποταμούς και ρέματα της Αττικής

Η άνοδος της στάθμης των ποταμών και ρεμάτων της Αττικής κατά τη διάρκεια της χθεσινής καταιγίδας ήταν σημαντική και απότομη. Ο ποταμός Κηφισός έφτασε τα 2,5 μέτρα βάθος στην περιοχή της Νίκαιας μέσα σε περίπου δύο ώρες (από τις 17:00 έως τις 19:00), ξεκινώντας από στάθμη περίπου 0,5 m.

Αντίστοιχα, στο ρέμα Πικροδάφνης το μέγιστο βάθος νερού έφτασε τα 1,90 μέτρα, με τη σημαντικότερη άνοδο της στάθμης να παρατηρείται μεταξύ 16:00 και 18:00.

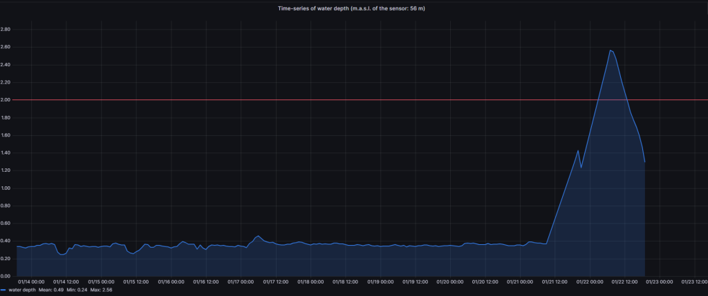
Υψηλές τιμές στάθμης καταγράφηκαν και στον ποταμό Ασωπό, όπου η στάθμη έφτασε τα 2,6 μέτρα στις 22/1 και ώρα 07:00, στο σημείο όπου το ποτάμι τέμνει την Εθνική Οδό Αθηνών–Λαμίας. Παράλληλα, κοντά στις εκβολές του ποταμού, στο Χαλκούτσι, το βάθος νερού έφτασε περίπου το 1,25 μέτρο.

👉 Παρακολουθήστε σε πραγματικό χρόνο τις στάθμες νερού σε ποταμούς και λίμνες της Ελλάδας:
https://hydro-stations.gr

Βίντεο από τον σταθμό του Κηφισού στη θέση Νίκαια