Άνοδος στάθμης σε ποταμούς της Ηπείρου και Θεσσαλίας
Ανέβηκε σημαντικά η στάθμη στα ποτάμια της Ηπείρου και της Θεσσαλίας λόγω την πρόσφατης κακοκαιρίας που παρατηρήθηκε κυρίως στη Δυτική και λιγότερο στην Κεντρική Ελλάδα από τις 6-9/1/2026.
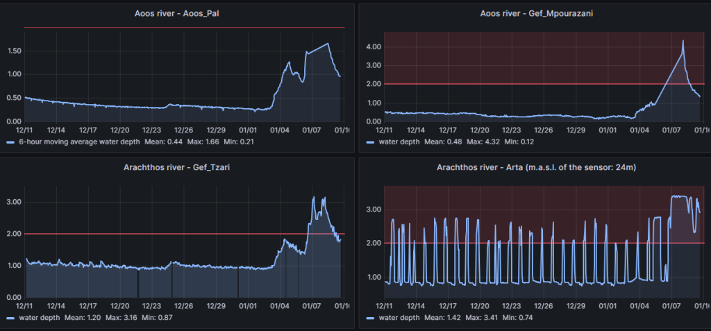
Συγκεκριμένα, στον ποταμό Αώο, στην θέση Γέφυρα Μπουραζάνη, το βάθος του νερού ξεπέρασε τα 4m, ενώ παρόμοιες τιμές βάθους καταγράφηκαν στην θέση Γέφυρα Κράψη του Άραχθου ποταμού και στη θέση Νεράιδα του ποταμού Καλαμά.

Επιπρόσθετα, το δίκτυο αυτόματων σταθμών παρακολούθησης υδάτων του ΕΛΚΕΘΕ κατέγραψε σημαντική άνοδο της στάθμης και σε άλλα σημεία των ποταμών της Ηπείρου, με τιμές που προσέγγισαν ή/και ξεπέρασαν τα 3m βάθος στην Γέφυρα Κλειδωνιάς του Βοιδομάτη ποταμού, στις εκβολές του Αράχθου, κοντά στο χωριό Νεοχώρι καθώς και κατάντη του φράγματος Πολυφύτου, στην περιοχή της Άρτας.

Μεγάλη άνοδος στάθμης παρατηρήθηκε και στην περιοχή της Θεσσαλίας όπου στον Πηνειό ποταμό, στη Νομή Τρικάλων το βάθος νερού ξεπέρασε τα 4 m και συνεχίζει να ανεβαίνει όπως επίσης και στην θέση Κουτσόχερο Λάρισας. Ο Ενιπέας κοντά στις εκβολές του έφτασε τα 3m βάθος ενώ ο Ληθαίος στην πόλη των Τρικάλων προσέγγισε τα 2.5 m βάθος.

Οι στάθμες στους περισσότερους ποταμούς έχουν αρχίσει να υποχωρούν αλλά χρειάζεται επαγρύπνηση γιατί σε ορισμένες περιοχές αναμένονται νέες βροχοπτώσεις τα επόμενα 24ώρα.
Μπορείτε να βλέπετε τις πιο πρόσφατες καταγραφές στάθμης εδώ: https://hydro-stations.gr/